Έκανα format και έβαλα τα kubuntu, βάζοντας τα /, /home, swap (4GB) σε ξεχωριστα partitions.
Κάτι πήγε στραβά κατα το partitioning, εκάζω. Ως αποτέλεσμα, κατα το installation μου έβγαλε ενα σφάλμα, δεν θυμάμαι τι :/.
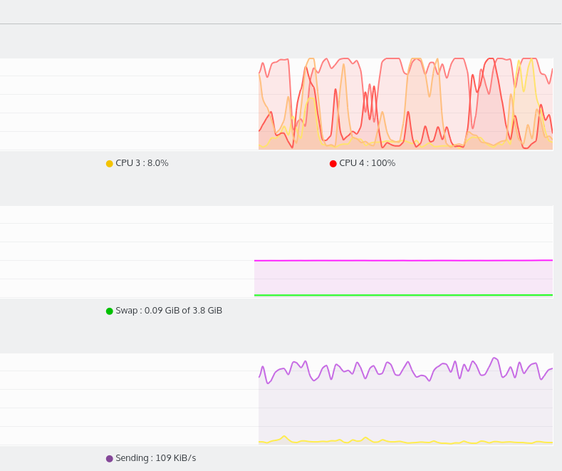
Τώρα έχω μεγάλα κολλήματα κατά το paste/move μεγάλων αρχείων, λες και το σύστημα δουλεύει τρελά.
Επιπλέον πετάγονται στην τύχη errors.Πχ τωρα εκανα boot, μου εβγαλε ενα μηνυμα (που δεν θυμαμαι τι ηταν :/:/ , κατι σχετικα με τον bootloader), και να πατησω alt ctrl del to reboot.
Είδα στο νετ σε παρόμοια προβλήματα οτι τα outputs των παρακατω βοηθουν:
sudo fdisk -l, οπου μου βγάζει το
Partition 2 does not start on physical sector boundary.
στο stderr.
- Κώδικας: Επιλογή όλων
Disk /dev/ram0: 64 MiB, 67108864 bytes, 131072 sectors
Units: sectors of 1 * 512 = 512 bytes
Sector size (logical/physical): 512 bytes / 4096 bytes
I/O size (minimum/optimal): 4096 bytes / 4096 bytes
Disk /dev/ram1: 64 MiB, 67108864 bytes, 131072 sectors
Units: sectors of 1 * 512 = 512 bytes
Sector size (logical/physical): 512 bytes / 4096 bytes
I/O size (minimum/optimal): 4096 bytes / 4096 bytes
Disk /dev/ram2: 64 MiB, 67108864 bytes, 131072 sectors
Units: sectors of 1 * 512 = 512 bytes
Sector size (logical/physical): 512 bytes / 4096 bytes
I/O size (minimum/optimal): 4096 bytes / 4096 bytes
Disk /dev/ram3: 64 MiB, 67108864 bytes, 131072 sectors
Units: sectors of 1 * 512 = 512 bytes
Sector size (logical/physical): 512 bytes / 4096 bytes
I/O size (minimum/optimal): 4096 bytes / 4096 bytes
Disk /dev/ram4: 64 MiB, 67108864 bytes, 131072 sectors
Units: sectors of 1 * 512 = 512 bytes
Sector size (logical/physical): 512 bytes / 4096 bytes
I/O size (minimum/optimal): 4096 bytes / 4096 bytes
Disk /dev/ram5: 64 MiB, 67108864 bytes, 131072 sectors
Units: sectors of 1 * 512 = 512 bytes
Sector size (logical/physical): 512 bytes / 4096 bytes
I/O size (minimum/optimal): 4096 bytes / 4096 bytes
Disk /dev/ram6: 64 MiB, 67108864 bytes, 131072 sectors
Units: sectors of 1 * 512 = 512 bytes
Sector size (logical/physical): 512 bytes / 4096 bytes
I/O size (minimum/optimal): 4096 bytes / 4096 bytes
Disk /dev/ram7: 64 MiB, 67108864 bytes, 131072 sectors
Units: sectors of 1 * 512 = 512 bytes
Sector size (logical/physical): 512 bytes / 4096 bytes
I/O size (minimum/optimal): 4096 bytes / 4096 bytes
Disk /dev/ram8: 64 MiB, 67108864 bytes, 131072 sectors
Units: sectors of 1 * 512 = 512 bytes
Sector size (logical/physical): 512 bytes / 4096 bytes
I/O size (minimum/optimal): 4096 bytes / 4096 bytes
Disk /dev/ram9: 64 MiB, 67108864 bytes, 131072 sectors
Units: sectors of 1 * 512 = 512 bytes
Sector size (logical/physical): 512 bytes / 4096 bytes
I/O size (minimum/optimal): 4096 bytes / 4096 bytes
Disk /dev/ram10: 64 MiB, 67108864 bytes, 131072 sectors
Units: sectors of 1 * 512 = 512 bytes
Sector size (logical/physical): 512 bytes / 4096 bytes
I/O size (minimum/optimal): 4096 bytes / 4096 bytes
Disk /dev/ram11: 64 MiB, 67108864 bytes, 131072 sectors
Units: sectors of 1 * 512 = 512 bytes
Sector size (logical/physical): 512 bytes / 4096 bytes
I/O size (minimum/optimal): 4096 bytes / 4096 bytes
Disk /dev/ram12: 64 MiB, 67108864 bytes, 131072 sectors
Units: sectors of 1 * 512 = 512 bytes
Sector size (logical/physical): 512 bytes / 4096 bytes
I/O size (minimum/optimal): 4096 bytes / 4096 bytes
Disk /dev/ram13: 64 MiB, 67108864 bytes, 131072 sectors
Units: sectors of 1 * 512 = 512 bytes
Sector size (logical/physical): 512 bytes / 4096 bytes
I/O size (minimum/optimal): 4096 bytes / 4096 bytes
Disk /dev/ram14: 64 MiB, 67108864 bytes, 131072 sectors
Units: sectors of 1 * 512 = 512 bytes
Sector size (logical/physical): 512 bytes / 4096 bytes
I/O size (minimum/optimal): 4096 bytes / 4096 bytes
Disk /dev/ram15: 64 MiB, 67108864 bytes, 131072 sectors
Units: sectors of 1 * 512 = 512 bytes
Sector size (logical/physical): 512 bytes / 4096 bytes
I/O size (minimum/optimal): 4096 bytes / 4096 bytes
Disk /dev/sda: 465,8 GiB, 500107862016 bytes, 976773168 sectors
Units: sectors of 1 * 512 = 512 bytes
Sector size (logical/physical): 512 bytes / 4096 bytes
I/O size (minimum/optimal): 4096 bytes / 4096 bytes
Disklabel type: dos
Disk identifier: 0xfc5875ed
Device Boot Start End Sectors Size Id Type
/dev/sda1 * 2048 488282111 488280064 232,9G 7 HPFS/NTFS/exFAT
/dev/sda2 488284158 496281599 7997442 3,8G 5 Extended
/dev/sda3 496281600 596281343 99999744 47,7G 83 Linux
/dev/sda4 596281344 976771071 380489728 181,4G 83 Linux
/dev/sda5 488284160 496281599 7997440 3,8G 82 Linux swap / Solaris
Partition 2 does not start on physical sector boundary.
Partition table entries are not in disk order.
Disk /dev/sdb: 931,5 GiB, 1000204886016 bytes, 1953525168 sectors
Units: sectors of 1 * 512 = 512 bytes
Sector size (logical/physical): 512 bytes / 512 bytes
I/O size (minimum/optimal): 512 bytes / 512 bytes
Disklabel type: dos
Disk identifier: 0x0c2a8970
Device Boot Start End Sectors Size Id Type
/dev/sdb1 * 64 1953520064 1953520001 931,5G 7 HPFS/NTFS/exFAT
sudo lshw , τα του δίσκου:
- Κώδικας: Επιλογή όλων
*-scsi:0
physical id: 2
logical name: scsi0
capabilities: emulated
*-disk
description: ATA Disk
product: ST500LM012 HN-M5
vendor: Seagate
physical id: 0.0.0
bus info: scsi@0:0.0.0
logical name: /dev/sda
version: 0002
serial: S2RSJ9DD120410
size: 465GiB (500GB)
capabilities: partitioned partitioned:dos
configuration: ansiversion=5 logicalsectorsize=512 sectorsize=4096 signature=fc5875ed
*-volume:0
description: Windows NTFS volume
physical id: 1
bus info: scsi@0:0.0.0,1
logical name: /dev/sda1
version: 3.1
serial: 58af4384-b527-8642-a62e-45dc9e0d8d58
size: 232GiB
capacity: 232GiB
capabilities: primary bootable ntfs initialized
configuration: clustersize=4096 created=2015-05-21 08:27:30 filesystem=ntfs state=clean
*-volume:1
description: Extended partition
physical id: 2
bus info: scsi@0:0.0.0,2
logical name: /dev/sda2
size: 3905MiB
capacity: 3905MiB
capabilities: primary extended partitioned partitioned:extended
*-logicalvolume
description: Linux swap / Solaris partition
physical id: 5
logical name: /dev/sda5
capacity: 3905MiB
capabilities: nofs
*-volume:2
description: EXT4 volume
vendor: Linux
physical id: 3
bus info: scsi@0:0.0.0,3
logical name: /dev/sda3
logical name: /
version: 1.0
serial: 4d5f7a71-152b-4c59-a003-82dc1efade40
size: 47GiB
capacity: 47GiB
capabilities: primary journaled extended_attributes large_files huge_files dir_nlink recover extents ext4 ext2 initialized
configuration: created=2015-11-04 20:06:26 filesystem=ext4 lastmountpoint=/ modified=2015-11-08 16:00:12 mount.fstype=ext4 mount.options=rw,relatime,errors=remount-ro,data=ordered mounted=2015-11-08 14:00:16 state=mounted
*-volume:3
description: EXT4 volume
vendor: Linux
physical id: 4
bus info: scsi@0:0.0.0,4
logical name: /dev/sda4
logical name: /home
version: 1.0
serial: 1a224167-a896-46a8-aaf2-50816368d4e2
size: 181GiB
capacity: 181GiB
capabilities: primary journaled extended_attributes large_files huge_files dir_nlink recover extents ext4 ext2 initialized
configuration: created=2015-11-04 20:06:28 filesystem=ext4 lastmountpoint=/home modified=2015-11-08 14:00:20 mount.fstype=ext4 mount.options=rw,relatime,data=ordered mounted=2015-11-08 14:00:20 state=mounted
[...]
Screenshots απο το KDE partition manager,
και το system load κατα το extraction ενος 6.6 GB iso οπου κολλουσε το συμπαν.



